Решения Кейсы Стоимость Обучение Тренды Компания Блог

CTR

Как укрепить доверие к производителю без собственной розницы с помощью аналитики соцмедиа

Фон CTR

Основные результаты

В 2 раза увеличили долю сообщений с позитивной тональностью
До 24 часов сократили время реакции на упоминания
На 17,5% уменьшили долю негатива по теме брака

О проекте

Markway — агентство № 1 в России по управлению репутацией в сети, по данным Рейтинга Рунета 2023–2025 годов, один из лидеров digital-рынка по комплексному управлению репутацией.

CTR — международный производитель автокомпонентов из Южной Кореи. Компания выпускает элементы подвески, рулевого управления, тормозных систем и трансмиссий, поставляя их в более чем сотню стран. В России бренд известен и стабильно удерживает лидирующие позиции в категории «Подвеска и рулевое управление».

Задачи

Главная особенность представленности бренда CTR в России — отсутствие прямых продаж. Продукция реализуется через дистрибьюторов. У компании нет собственных розничных магазинов, карточек на Ozon, Wildberries и Яндекс Маркете — соответственно, нет и контроля над доставкой, сервисом или коммуникацией с клиентом.

Кроме того, анализ показал, что в России на популярных маркетплейсах некоторые недобросовестные продавцы размещают подделки под видом оригинальной продукции CTR. Такие продавцы обычно не стремятся отвечать на негативные отзывы. А добросовестные порой либо не понимают, насколько важна реакция, либо отвечают медленно.

Покупатели обычно не видят или не обращают внимание на то, кто отвечает за карточку товара. Поэтому проблемы с качеством, контрафактом, задержкой доставки или недостаточно вежливыми коммуникациями ассоциируются непосредственно с брендом.

Ошибки посредников и распространение контрафакта привели к росту негатива в сторону CTR. Ситуацию осложняло то, что на многих источниках компания не могла напрямую отвечать пользователям. Это создавало имидж безразличного и отстранённого от целевой аудитории бренда.

Требовалось выбрать независимые от каналов сбыта инструменты работы с репутацией, чтобы:

  • Выстроить систему оперативного реагирования на отзывы;
  • Повысить лояльность клиентов через персонализированные ответы;
  • Снизить долю негатива в поисковой выдаче;
  • Сформировать восприятие открытого и клиентоориентированного бренда.

Решение

Провели аудит цифрового присутствия

На старте работы с репутацией CTR имел сильные рыночные позиции, но слабую цифровую представленность. В выдаче Яндекса до 35% ссылок содержали негативные отзывы, что означало, что практически каждый потенциальный клиент в поисках информации о бренде сталкивался с критикой CTR. Это угрожало потоку продаж и могло сформировать устойчивое негативное восприятие на этапе первых касаний с брендом.

При этом большая часть жалоб касалась не самой компании, а действий посредников и поддельных деталей.

Команда Markway:

  • Исследовала инфополе комбинированным методом, сочетающим автоматизированные исследования с помощью Brand Analytics и Топвизора и ручную верификацию с контекстуальным анализом упоминаний, что позволило отсечь информационный шум и искусственные отзывы;
  • Выделила ключевые площадки на основе объёма упоминаний, уровня вовлечённости аудитории, цитируемости, релевантности целевой аудитории бренда и SEO-веса для выдачи;
  • Систематизировала источники негатива по типу канала, авторству, содержанию сообщений, происхождению отзыва, влиятельности источника;
  • Определила точки влияния с помощью перекрёстного анализа авторов и площадок по охвату, частоте публикаций, вовлечённости аудитории и устойчивости негативного нарратива.

Анализ цифрового присутствия выявил начинающийся информационный кризис, который мог привести к значительным негативным последствиям для бизнеса.

Чтобы остановить кризис и усилить коммуникации, выбрали фокусные площадки, где бренд может говорить от своего имени:

  • Отзовики и каталоги (Отзовик, Yell, Blizko, Otzyvru);
  • Сообщества и форумы автолюбителей (VK, Drive2, YouTube);
  • Онлайн-СМИ широкой тематики для замещения негативных страниц в выдаче позитивными информативными статьями;
  • Отзывы в других социальных медиа (кроме маркетплейсов).

Выявили риски и вызовы работы с репутацией

Аналитика инфополя в контексте обратной связи клиентов помогла выявить риски и вызовы работы с разными площадками.

Источники информации Риски и вызовы
Маркетплейсы
  • Много негативных отзывов в контекстах «долго везли», «подделка»
  • Проблемы, связанные с действиями дистрибьюторов
  • Нет возможности размещать официальные ответы от лица бренда
  • Негативные отзывы напрямую влияют на восприятие качества продукции
Соцсети
  • ВКонтакте: активные обсуждения в группах автолюбителей, локальные (ограниченные сообществом или регионом) жалобы без вирусного эффекта
  • YouTube: обзоры и видео с претензиями к качеству деталей, в том числе с учётом сомнения в оригинальности
  • Drive2: публикации об опыте установки, где пользователи упоминают шум и люфты в продукции
  • Бренд не участвует в обсуждениях в соцмедиа
  • Риск формирования некорректного восприятия из-за доверия аудитории к блогерам и опытным автолюбителям, которые столкнулись с контрафактом
Отзовики
  • Устаревшая информация — описания в карточках 2021-2023 годов
  • Полностью отсутствуют ответы от лица компании
  • Средний рейтинг — 4 балла, что ниже бенчмарков рынка
  • Отзовики занимают значимую долю поисковой выдачи — без контроля со стороны бренда
Выдача Яндекса
  • Соотношение негативных и позитивных ссылок в топ-10 по значимым поисковым запросам — 6 к 11
  • Официальный сайт производителя ниже отзовиков и маркетплейсов
  • Большая часть ссылок — отзовики
  • Нет контроля над первыми страницами выдачи по репутационным запросам

Запустили автоматизированный мониторинг

Для формирования корректного позиционирования на рынке и увеличения доли позитива в инфополе требовалось оперативно находить и обрабатывать упоминания бренда. Кроме того, одно проигнорированное негативное упоминание продукции в ходе дискуссии в соцмедиа может привести к появлению недовольства на разных площадках.

Вручную мониторить все социальные медиа — невозможно. Поэтому команда Markway с помощью Brand Analytics запустила автоматический мониторинг бренда.

В алгоритмическом поисковом запросе использовали все возможные написания бренда: CTR, ЦТР, СТР. Собирались не просто брендовые упоминания, а обязательно в связке с отдельными продуктами и наименованиями дилеров, что позволило агрегировать наибольшее число релевантных сообщений и исключить из темы публикации об одноимённой рекламной и маркетинговой метрике.

Сообщения автоматически попадали в единую тему для последующего исследования.

ORM-специалист Markway проводил контент-анализ сообщений, верифицировал автоматически определённую системой тональность и формировал рекомендации по реакции на каждое из них.

Создали дашборд

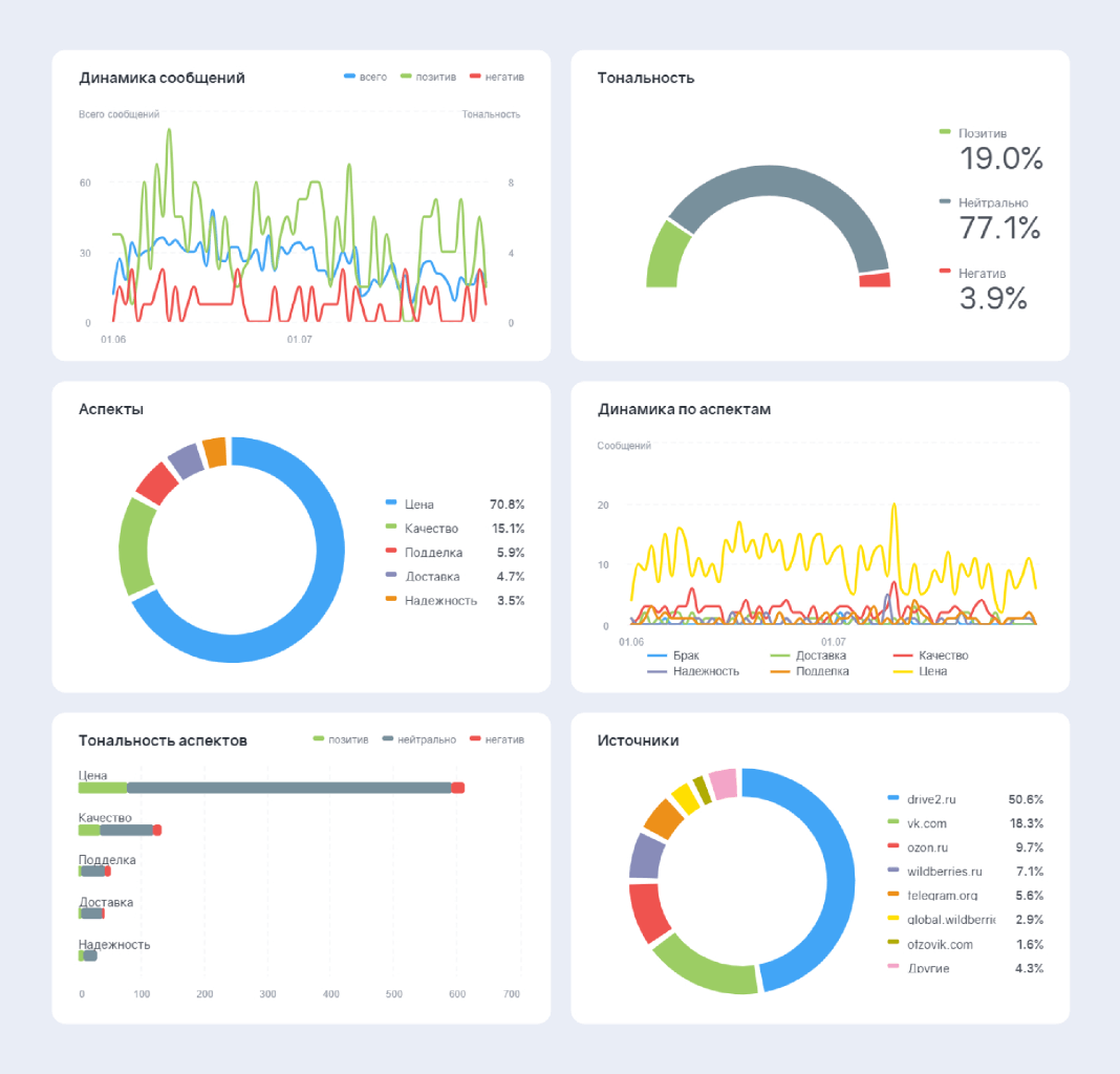
Для внутреннего использования команда Markway настроила Brand Visor.

Brand Visor — это система медиа-дашбордов с данными из соцмедиа и СМИ, обновляемых в режиме реального времени. Позволяет отразить на одном экране информационные тренды и репутационные риски вокруг компании.

Ключевые данные о состоянии инфополя в моменте помогали специалистам команды реагирования, не погружаясь в глубокий анализ, увидеть распределения по тематикам сообщений, тональности и источникам и скорректировать стратегию коммуникаций по необходимости.

Ключевые данные о состоянии инфополя
Лента

Также дашборды использовались для отчётов — показывали результаты работы за нужный период.

Ускорили реакцию на негатив

Команда проекта сформировала ранжирование источников по приоритетности проработки негатива. В первую очередь отрабатывались сообщения в социальных сетях, далее — на форумах, затем — на отзовиках.

Чтобы из общего потока сообщений выделить значимые для обработки, использовалась фильтрация:

  • Категория — WOM;
  • Тип источника — Отзывы;
  • Источник — Telegram.

Для специалистов по реагированию было создано несколько тематических чатов, которые отличались значимостью источника и скоростью эскалации негатива. Отдельный чат был посвящён отслеживанию упоминаний в сообществах и каналах, отличающихся частым негативом и высокой вовлечённостью участников.

Например, избранные Telegram-каналы были объединены в персональный фильтр. С его помощью в ленте сводного отчёта фильтровали нужные сообщения и настроили Оповещения.

Оповещения — инструмент автоматического отслеживания и информирования о значительных событиях в темах мониторинга на основе заданных пользователем условий. Оповещения могут приходить на почту, в Telegram, мобильное приложение Brand Analytics и выводятся в разделе Оповещения.

Сформировали структуру тегирования

За период с января по июль 2025 года включительно было зафиксировано 916 WOM-упоминаний, из которых:

  • 76% — нейтральные
  • 17% — позитивные
  • 7% — негативные.

Упоминания бренда до старта работ

Упоминания бренда
Упоминания бренда

Чтобы систематизировать содержание сообщений, выявить ключевые причины негатива и позитива, а также точки роста — разработали структуру тегирования. С помощью автотегов на основе ключевых слов выделили отзывы по продуктовым тематикам (от цены до долговечности).

Тональность по характеристикам продукта до старта работ

Тональность

Далее ручной контент-анализ помог определить более глубинные причины обратной связи.

Например, тема отзыва «брак» — одна из самых опасных для репутации бренда, так как означает потерю лояльности и действующего покупателя, и прочитавших отзыв потенциальных клиентов. При этом углублённый анализ выявил, что большая часть «бракованных» товаров оказалась контрафактом, не имеющим отношения к официальным поставкам CTR. Таким образом, стало понятно, что репутационный риск связан не с качеством продукции, а с неумением отличить подделку от оригинала.

Сообщения о контрафакте определяли по контексту:

  • Прямые указания клиента. Покупатель сам в сообщении мог признать, что серийный номер детали не проходит проверку или что товар был куплен по слишком низкой цене. Это очевидные признаки подделки.
  • Верификация данных. Специалисты службы реагирования связывались с авторами негативных отзывов и запрашивали фото упаковки, серийного номера или чека — и по этим данным самостоятельно проверяли подлинность товара.
  • Валидация по каналу продаж. Упоминаниями неавторизованных площадок (например, «купил у продавца N на Aliexpress») автоматически указывали на контрафакт.
  • Характер дефекта. Некоторые дефекты типичны для контрафакта, но не свойственны оригиналу. Например, специфическое отслоение краски или использование неправильных материалов. Сообщения с упоминаниями таких дефектов относили к подделкам.

Таким образом из тега «Качество» после углубленного анализа выделили ещё 2 тега: «Контрафакт» и «Брак». Первичный тег тоже остался, так как часть сообщений была посвящена оригинальной продукции без брака, характеристиками которой клиент оказался недоволен.

Из-за большой доли критики относительно деталей, оказавшихся контрафактом, команда проекта одним из ключевых направлений работы выбрала просветительскую деятельность.

Построили систему работы с обратной связью

На отзывы и другую обратную связь пользователей важно реагировать регулярно и своевременно. Бездействие или медленный ответ несли прямые репутационные и финансовые риски:

  • Консолидация негатива. Единичные отрицательные отзывы о «браке» на форумах и в соцсетях, оставленные без официального комментария, могли начать восприниматься как общепризнанная истина. Формировался устойчивый миф: «Продукция CTR — некачественная». И переломить это восприятие со временем было бы сложно и дорого;
  • Потеря доверия лояльной аудитории. Клиенты, которые покупали оригинальные товары, могли начать сомневаться в своей оценке качества, видя волну негатива. Соответственно, это могло привести к оттоку клиентов;
  • Потеря потенциальных клиентов. Покупатели, столкнувшиеся с подделками и разочаровавшиеся в бренде, уже не возвращались к официальным дилерам в качестве клиентов;
  • Расход ресурсов поддержки. Техническая поддержка официального представителя тратила много человеко-часов на разбор ситуаций с контрафактом, которые можно предотвратить, просвещая аудиторию;
  • Укрепление рынка подделок. Без активного противодействия, доля контрафакта на рынке увеличивалась, вытесняя оригинальную продукцию, увеличивая репутационный и финансовый ущерб CTR.

Ответ на упоминания и обсуждения в соцсетях — это самый быстрый, простой и действенный способ остановить распространение ложной информации и зафиксировать присутствие бренда в инфополе. Особое внимание уделяли сообществам автолюбителей, где выявили высокий уровень доверия к информации.

Официальный ответ снижает эскалацию. В 70% случаев комментарий от бренда предотвращает повторные жалобы.

В рамках просветительской деятельности представители CTR на всех доступных площадках, где есть клиенты, давали официальный ответ с проверенной информацией: признаками оригинального товара и понятным пошаговым алгоритмом действий, как самостоятельно отличить фирменную деталь от контрафакта до или после покупки.

Для удобства и максимальной доступности информации всем участникам процесса работы над репутацией CTR была сформирована База знаний — единый файл с данными о продукции бренда и алгоритмом проверки подлинности.

Актуализировали карточки на отзовиках

Карточки товара — это «паспорт» компании, который формирует доверие со стороны клиентов. Устаревшая информация создаёт имидж компании, которая не вовлечена в коммуникацию с пользователями и не заботится об их комфорте при взаимодействии с брендом. Команда Markway активировала официальные карточки CTR:

  • Верифицировала их как официальные представительства бренда;
  • Обновила информацию, добавила актуальные описания и контакты;
  • Добавила ссылки на официальный сайт производителя.

Ссылки на официальный сайт, кроме формирования доверия к бренду и стандартной работы над SEO, помогали решать критически важные задачи:

  • Направили обсуждения в регулируемый канал коммуникации, где бренд мог общаться с клиентом на своих условиях;
  • Открывали доступ к инструменту проверки подлинности детали (по фото и коду);
  • Подсвечивали информацию об официальных продавцах бренда и обучающие материалы.
Юлия Полковникова
Юлия Полковникова
ведущий специалист по медиамониторингу и аналитике Markway

Таким образом, команда Markway превратила визуально заброшенные страницы на отзовиках в контролируемые официальные представительства.

Была выстроена единая схема ответов для всех каналов:

  • На негатив — переводили в официальный канал обратной связи (форма на сайте с фото и кодом детали);
  • На позитив — благодарили и помогали подтвердить подлинности продукции.

Результаты

CTR начала сотрудничество с Markway, осознав значимость управления репутацией и поиска новых способов взаимодействия с клиентами. На начальном этапе CTR не отвечала на отзывы от имени компании и не могла детально анализировать обратную связь. Это означало, что компания не знала, что о ней говорят пользователи. В то же время проблемы со стороны посредников полностью перекладывались на CTR, который даже не пытался защитить себя. Начался репутационный кризис.

Чтобы исправить ситуацию, было создано 8 новых карточек на сайтах с отзывами, чтобы аккумулировать обратную связь на подконтрольных бренду страницах.

Кроме того, запущенный агентством мониторинг помог находить отзывы оперативно. Скорость реакции со стороны CTR на упоминания сократилась до 24 часов, а доля ответов на отзывы достигла 75% (при отсутствии реакции со стороны бренда на старте работы).

Открытая коммуникация с аудиторией бренда и активация публичных площадок для связи с CTR создали условия для органического роста позитивных упоминаний в соцмедиа. Например, появилось более 100 новых отзывов о продукции бренда.

Алёна Фомина
Алёна Фомина
Руководитель подразделения ORM Markway

Уже через несколько месяцев после старта работ кардинально изменился репутационный фон бренда. Доля сообщений с позитивной тональностью увеличилась в 2 раза.

Системная аналитика и проработка обратной связи по основным категориям жалоб позволила значительно сократить негатив:

  • по подделкам — на 10,6%;
  • по браку — на 17,5%;
  • по качеству — на 10,5%.

Тональность по характеристикам продукта после работы над репутацией

Тональность

Соответственно, значительно вырос и Индекс Лояльность, который показывает соотношение позитивных и негативных упоминаний. Меньше, чем за полгода регулярной работы он увеличился почти в 2 раза.

Тональность инфополя до и после работы над репутацией

Тональность инфополя До
Тональность инфополя После

Кроме того, активация карточек на отзовиках и активность в соцсетях и на форумах улучшила видимость в поисковой выдаче CTR, что позитивно сказалось на ORM.

На основе аналитики были разработаны рекомендации по усилению достигнутых в рамках совместной работы результатов:

  • Расширять цифровое присутствие, регулярно обновляя карточки на отзовиках и отвечая на отзывы;
  • Усовершенствовать систему проверки подлинности товара и внедрить QR-коды на каждую индивидуальную и групповую упаковку деталей;
  • Снять и дистрибутировать обучающие видео для менеджеров по продажам, сотрудников кол-центров и маркетологов дистрибьюторов (шаблоны коммуникации, скрипты ответа на отзывы, особенности продукции CTR).

Попробуйте
Brand Analytics
в действии!

Заполните форму,
чтобы протестировать систему.

Как это будет?

  • наши консультанты-аналитики свяжутся с вами и уточнят ваши бизнес-задачи,
  • настроят систему с учётом ваших целей и задач,
  • проведут демонстрацию системы,
  • выдадут тестовый доступ на 7 дней и будут на связи, чтобы ответить на любые вопросы

Запросить подключение
демонстрационного доступа

Бесплатный демонстрационный доступ

Запрос демо